Inspiration
Cybersecurity today is fragmented. Threats come from news, social media, dark-web chatter, enterprise logs, and multiple languages — yet analysts jump between dashboards, feeds, and tools just to understand a single incident. DEVENCY was created because this workflow slows response, increases blind spots, and keeps teams reactive instead of proactive. We wanted one platform that gathers signals, analyzes context, predicts risks, and preserves evidence — all in one place.
What it does
- Pulls news, social, and custom feeds into one live dashboard.
- Shows global threat activity on an interactive map with clustering and drill-downs.
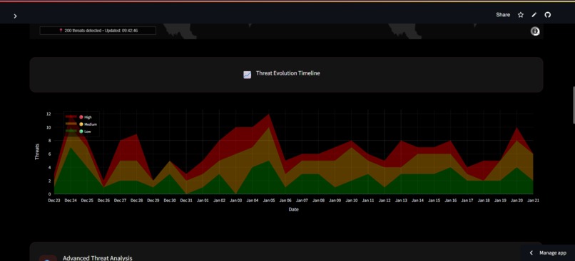
- Displays KPIs, timelines, and patterns so analysts can track campaigns, not just single events.
- Runs ML modules: campaign detection, fake/bot detection, multilingual NLP (50+ languages), predictive forecasting, and a 0–10 threat scoring system.
- Sends alerts and logs evidence to blockchain for clean, timestamped verification.
Why it matters
The core problem: cybersecurity tools operate in isolation. OSINT, language translation, threat scoring, prediction, and auditing are all separate tasks. This increases delay and reduces clarity. DEVENCY makes the case for a one-stop security platform: one source of truth that collects signals, adds context, ranks severity, and preserves proof. Less tool-hopping, fewer blind spots, faster decisions.
How we built it
This required a mix of UI, data engineering, and ML work:
- Python + Streamlit for the dashboard
- Pandas/NumPy for data processing
- Plotly for interactive visualization
- scikit-learn + time-series methods for ML (RF, clustering, ensembles)
- Modular architecture under
models/for campaign/bot/multilingual/forecast/scoring tasks - NewsAPI and synthetic feed integrations
- Blockchain module for tamper-proof evidence logs
- Custom UI to keep high-density data readable
Getting multilingual analysis right, reducing map jitter, and balancing ML false positives vs. missed threats took serious effort — not copy-paste ML.
Challenges
- Handling multilingual inputs from India + global sources without losing signal
- Reducing noise in automated scoring and prediction
- Keeping real-time visuals readable at world scale
- Integrating dark-web sources safely and legally
- Ensuring proper audit trails through blockchain timestamping
Accomplishments
- A functional, modular, AI-assisted threat dashboard with real predictive outputs
- A layered threat scoring pipeline instead of binary “safe/not safe”
- Integrated bot/fake account and campaign detection tied directly to visuals
- Demo scripts for multilingual detection, darknet findings, and blockchain evidence
- Sample datasets for realistic testing and demos
What we learned
- AI outputs need provenance and human verification to earn trust
- UX is a security feature — analysts act faster when the interface is clear
- Multilingual threat detection is mandatory for national-level monitoring
- Synthetic demos accelerate iteration before touching real feeds
What’s next
- Dark-web monitoring pipeline (v7.0)
- Stronger blockchain legal workflows (v8.0)
- CI/CD, containerization, and cloud deployment support
- Better forecasting + explainability
- Integrations with SIEM, Slack/email, role-based access, and privacy-safe telemetry

Log in or sign up for Devpost to join the conversation.